Pioneer SmartFA Modular

Pioneer

SCADA & Report System

centralized management on all of the data
Contact us
Pioneer machinery

FEATURE OF PIONEER SCADA SYSTEM

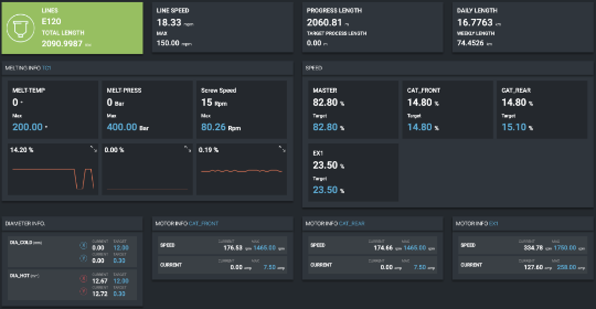
Pioneer SCADA system brings tons of advantages for data-organizing and it is a powerful and flexible tool that can adapt to each user depending on their specific needs. Furthermore, SCADA allows relevant personnel to manage the entire factory in an efficient manner.

pioneer machinery

BENEFITS OF PIONEER SCADA SYSTEM

67%

OF HUMAN RESOURCES IS DECREASED ON MANUAL REPORT PREPARATION

from 5-7 people down to 1-2 people

95%

OF TIME IS SAVED ON REPORT PREPARATION


from 2-4 hours down to 1-5 minutes

80%

OF HUMAN RESOURCES ARE SAVED ON PRODUCTION LINE SUPERVISION

one line per person in a plant with 8 lines down to 1-2 people taking care of the whole plant

Related Applications

PIONEER ENERGY SYSTEM

Pioneer Machinery has developed an energy system model for its SmartFA platform that allows customers from the Wire & Cable industry to monitor their energy consumption.

Event logging system

RFID sensors allow production events to be simultaneously uploaded onto Pioneer SmartFA platform in a well-organized and sequential manner. In addition to recording the data in a digital form, this real-time upload of events prevents further errors or inaccuracies during reporting of events.

CRM form will load here